FJcloud実践
telegraf・influxdb・chronografを使用したログの可視化検証
こんにちは、FJcloud-V(旧ニフクラ)技術支援チームです。
システム運用において、ログの管理は重要です。サーバーから出力されるログは状態監視のほか、トラブル調査やセキュリティ確保など、様々な目的で利用されます。
当ブログでは過去に、FJcloud-Vのログ自動収集とSplunkによる可視化検証やfluentdとオブジェクトストレージを使用したログ収集といった、ログ管理に関するtipsをご紹介してきました。
これらに関連し、今回は「ログの可視化」に焦点を当て、telegraf・influxdb・chronografを使用し、収集したログの参照やグラフ化を行ってみたいと思います。この3つのツールはTICKスタックとして定番の組み合わせで、サーバーリソースのグラフ化などによく利用されます。
本記事では、Apache HTTP ServerのアクセスログとFJcloud-V(旧ニフクラ)のアクティビティログを対象に検証していきます。
目次
構成イメージ

構成イメージ
前提条件
本ブログは、以下の前提知識がある方を想定しています。
- FJcloud-V(旧ニフクラ)の基本的なコントロールパネルの操作、サービスの利用に関する知識
- Linuxの基本的な操作、設定に関する知識
利用リソース
east-11にサーバーを2台作成し、プライベートLANで接続します。
環境構築
① プライベートLANの作成
ログの転送経路として、プライベートLANを作成します。
本検証ではIPアドレス帯を「192.168.50.0/24」としています。
作成方法の詳細は以下をご参照ください。
② 仮想サーバーの作成
各サーバーのホスト名と役割は以下の通りです。
| ホスト名 | 役割 | プライベートIP |
|---|---|---|
| logclient01 | ログ収集対象サーバー(アクセスログ出力・転送) | 192.168.50.10 |
| logserver01 | ログ監視サーバー(アクティビティログ取得・ログ集積・chronograf実行) | 192.168.50.20 |
今回はCentOSを使用しているため、SSHキーの作成が必須となります。
また、本検証ではサーバーに適用するファイアウォールには以下の通信を許可するよう設定しています。
logclient01(ログ収集対象サーバー)
| プロトコル | ポート | 接続元 | 用途 |
|---|---|---|---|
| TCP | 22 | 作業端末のグローバルIPアドレス | SSH接続 |
| TCP | any | 192.168.50.0/24 | サーバー間接続 |
logserver01(ログ監視サーバー)
| プロトコル | ポート | 接続元 | 用途 |
|---|---|---|---|
| TCP | 22 | 作業端末のグローバルIPアドレス | SSH接続 |
| TCP | 8888 | 作業端末のグローバルIPアドレス | chronograf接続 |
| TCP | any | 192.168.50.0/24 | サーバー間接続 |
作成方法の詳細は以下をご参照ください。
③ Webサーバーの準備
Apache HTTP Serverアクセスログを可視化するため、ログ出力用のWebサーバーを用意します。
本検証ではlogclient01(ログ収集対象サーバー)にてApache HTTP Server 2.4.37(CentOS8)を起動し、テスト用のhtmlファイルを配置しています。
ここでは設定項目や設定値は省略させて頂きます。
④ ソフトウエアの準備
使用するソフトウエアのインストールとセットアップを行います。
事前に各ソフトウエアのRPMパッケージをinfluxdataのサイトから入手し、作業ディレクトリに配置してください。
以下はwgetコマンドでパッケージを入手する場合のコマンド例になります。
# wget https://dl.influxdata.com/influxdb/releases/influxdb-1.8.2.x86_64.rpm
# wget https://dl.influxdata.com/telegraf/releases/telegraf-1.15.3-1.x86_64.rpm
# wget https://dl.influxdata.com/chronograf/releases/chronograf-1.8.6.x86_64.rpm
今回の検証で使用したパッケージは以下の通りです。
| ソフトウエア名 | パッケージ |
|---|---|
| influxdb | influxdb-1.8.2.x86_64.rpm |
| telegraf | telegraf-1.15.3-1.x86_64.rpm |
| chronograf | chronograf-1.8.6.x86_64.rpm |
このほか、アクティビティログ取得のためlogserver01(ログ監視サーバ―)にFJcloud-V(旧ニフクラ)CLI(8.0.1)(コマンドラインツール)をインストールしています。
influxdb(作業対象:logserver01)
influxdbはインストールと起動まで行います。
インストール
# yum -y localinstall influxdb-1.8.2.x86_64.rpm
起動
# systemctl start influxdb.service
telegraf(作業対象:logclient01/logserver01)
telegrafはインストールまで行います。
インストール
# yum -y localinstall telegraf-1.15.3-1.x86_64.rpm
chronograf (作業対象:logserver01)
chronografはインストールと初期セットアップまで行います。
インストール
# yum -y localinstall chronograf-1.8.6.x86_64.rpm
初期セットアップ
1.作業端末のWebブラウザーで以下のURLに接続します。
http://(logserver01のグローバルIP):8888/
2.[Get Started]をクリックします

3.influxdbへの接続設定を行います。
今回は認証設定は行わないので、そのまま[Add Connection]をクリックします。

4.ダッシュボード選択画面に遷移します。
今回はApache HTTP Serverのアクセスログを可視化するので、「Apache」を選択して[Create 1 Dashboard]をクリックします。

5.Kapacitorへの接続設定画面に遷移します。
今回はKapacitorは使用しないので、[skip]をクリックします。

6.セットアップ完了画面が表示されます。
[View All Connection]をクリックします。

7.設定したinfluxdbが表示されていることを確認します。

可視化してみる
セットアップが完了したので、続いてログを可視化をしていきます。
処理のイメージは以下の通りです。

処理イメージ
① Apache HTTP Serverアクセスログ
まずはApache HTTP Serverアクセスログをtelegrafでinfluxdbに取り込み、chronografから確認します。
1.ログ形式の確認 (作業対象:logclient01)
httpd.confにて、設定されているログフォーマットを確認します。
今回はCombined Log Formatで検証します。
# cat /etc/httpd/conf/httpd.conf
~略~
<IfModule log_config_module>
#
# The following directives define some format nicknames for use with
# a CustomLog directive (see below).
#
LogFormat "%h %l %u %t \"%r\" %>s %b \"%{Referer}i\" \"%{User-Agent}i\"" combined
LogFormat "%h %l %u %t \"%r\" %>s %b" common
<IfModule logio_module>
# You need to enable mod_logio.c to use %I and %O
LogFormat "%h %l %u %t \"%r\" %>s %b \"%{Referer}i\" \"%{User-Agent}i\" %I %O" combinedio
</IfModule>
~略~
# If you prefer a logfile with access, agent, and referer information
# (Combined Logfile Format) you can use the following directive.
#
CustomLog "logs/access_log" combined #combinedが有効になっていることを確認
</IfModule>
~略~
上記の設定で、アクセスログは以下のように出力されます。
192.168.50.20 - - [28/Sep/2020:16:48:38 +0900] "GET /aaaa HTTP/1.1" 404 202 "-" "curl/7.61.1"
2.telegraf設定 (作業対象:logclient01)
設定ファイル編集
Apache HTTP Serverアクセスログの読み込みにはinputs.tailプラグインを使用します。
デフォルトの設定ファイル(telegraf.conf)には使用可能なプラグインの設定が一通り記載されていますが、このままだと扱いづらいため、以下のコマンドを実施して必要最小限の設定が記載されたtelegraf.confを作成します。
# cd /etc/telegraf
# telegraf -sample-config --input-filter tail --output-filter influxdb > telegraf.conf
telegraf.confを編集します。
[outputs.influxdb]にて、出力先にlogserver01のinfluxdbを指定します。
[inputs.tail]はApache HTTP Serverアクセスログの形式に合わせて設定します。
# vi telegraf.conf
~略~
###############################################################################
# OUTPUT PLUGINS #
###############################################################################
# Configuration for sending metrics to InfluxDB
[[outputs.influxdb]]
## The full HTTP or UDP URL for your InfluxDB instance.
##
## Multiple URLs can be specified for a single cluster, only ONE of the
## urls will be written to each interval.
# urls = ["unix:///var/run/influxdb.sock"]
# urls = ["udp://127.0.0.1:8089"]
# urls = ["http://127.0.0.1:8086"]
urls = ["http://192.168.50.20:8086"] #「http://[logserverのIPアドレス]:8086」を指定
~略~
[[inputs.tail]]
## File names or a pattern to tail.
## These accept standard unix glob matching rules, but with the addition of
## ** as a "super asterisk". ie:
## "/var/log/**.log" -> recursively find all .log files in /var/log
## "/var/log/*/*.log" -> find all .log files with a parent dir in /var/log
## "/var/log/apache.log" -> just tail the apache log file
##
## See https://github.com/gobwas/glob for more examples
##
#files = ["/var/mymetrics.out"]
files = ["/var/log/httpd/access_log"] #アクセスログのパスを指定して追記する
~略~
## Data format to consume.
## Each data format has its own unique set of configuration options, read
## more about them here:
## https://github.com/influxdata/telegraf/blob/master/docs/DATA_FORMATS_INPUT.md
#data_format = "influx" #コメントアウトする
grok_patterns = ["%{COMBINED_LOG_FORMAT}"] #以下の行を追記する。
name_override = "apache_access_log"
grok_custom_pattern_files = []
grok_custom_patterns = '''
'''
grok_timezone = "Japan"
data_format = "grok"
| outputs.influxdbパラメータ | 設定値 | 備考 |
|---|---|---|
| urls | ["http://192.168.50.20:8086"] | logserver01のinfluxdbを指定 |
| inputs.tailパラメータ | 設定値 | 備考 |
|---|---|---|
| grok_patterns | ["%{COMBINED_LOG_FORMAT}"] | アクセスログのログフォーマットを指定 |
| name_override | "apache_access_log" | chronografのダッシュボードに合わせて設定 |
| grok_custom_pattern_files | [] | 設定なし |
| grok_custom_patterns | '''(改行)''' | 設定なし |
| grok_timezone | "Japan" | 日本のタイムゾーンを指定 |
| data_format | "grok" | Grokパターンのフォーマットを指定 |
telegraf起動
# systemctl start telegraf.service
telegrafの設定が完了しました。
この状態でアクセスログが更新されると、telegrafによりinfluxdbへ取り込まれ、chronografから参照可能になります。
3.chronografから確認
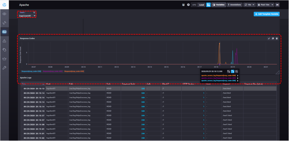
初期セットアップ時に設定したApacheのダッシュボードからアクセスログを確認してみましょう。
左バーの[Dashboards]をクリックすると、初期設定時に選択したダッシュボードの一覧が表示されます。
[Apache]をクリックします。

Apacheダッシュボードでは、アクセスログは「Response Codes(レスポンスコード集計グラフ)」と「Apache Logs(アクセスログの表示)」に反映されます。
「Apache Logs」にアクセスログが反映されています。

「Response Codes」は初期状態では表示されないので、左上からテンプレート変数[:host:]を設定します。

テンプレート変数[:host:]にlogclient01が反映されることで、「Response Codes」のグラフが表示されます。
画面例ではレスポンスコード200・405・500の時間ごとの件数がグラフ表示されています。

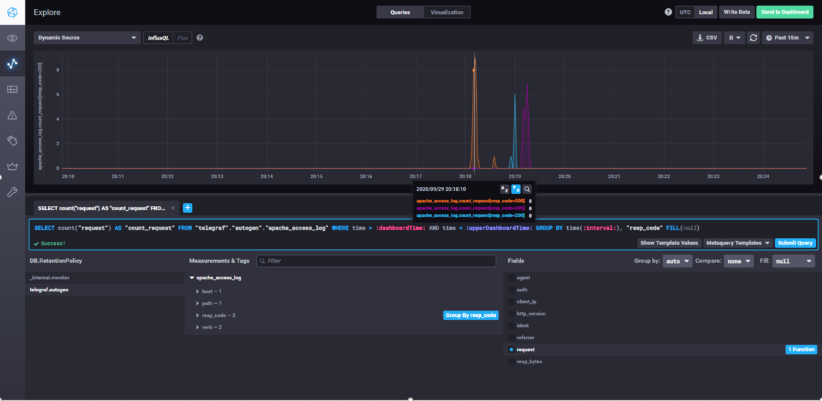
また、[Explore]画面から手動でクエリーを発行することでも、ログの内容を表示することができます。
以下はダッシュボードと同様のレスポンスコード集計グラフを、手動でクエリーを発行することで表示しています。

② FJcloud-V(旧ニフクラ) アクティビティログ
Apache HTTP Serverアクセスログで設定した[Inputs.tail]の設定を応用することで、独自のログフォーマットであるアクティビティログもchronografで可視化することが可能です。
1.アクティビティログ収集スクリプト作成 (作業対象:logserver01)
FJcloud-V(旧ニフクラ)CLIでアクティビティログを取得し、ファイルに出力するスクリプトを作成します。 スクリプトの作成については前回の記事「OSSのfluentdでFJcloud-V(旧ニフクラ)の各種ログを収集して解析してみる」でご紹介していますので、そちらをご参照ください。
2.telegraf設定 (作業対象:logserver01)
設定ファイル編集
設定ファイルの作成と[outputs.influxdb]の設定は、Apache HTTP Serverアクセスログの場合と同様に行うため、ここでは省略します。
[inputs.tail]の設定は、アクティビティログのフォーマットに合わせて設定します。influxdb上で各レコードに割り当てるタグ名・フィールド名もここで指定します。
#アクティビティログ出力例
2020-09-28T14:18:59+09:00 xxx.xxx.xxx.xxx API(利用状況) account1 DescribeUserActivities[] true
2020-09-28T09:54:59+09:00 yyy.yyy.yyy.yyy サーバー account1 起動[サーバー:logclient01,BIOS画面停止:false] true
2020-09-28T09:54:55+09:00 zzz.zzz.zzz.zzz サーバー account1 起動[サーバー:logserver01,BIOS画面停止:false] true
2020-09-28T09:52:58+09:00 aaa.aaa.aaa.aaa サービス account2 ログイン true
# vi telegraf.conf
~略~
[[inputs.tail]]
## File names or a pattern to tail.
## These accept standard unix glob matching rules, but with the addition of
## ** as a "super asterisk". ie:
## "/var/log/**.log" -> recursively find all .log files in /var/log
## "/var/log/*/*.log" -> find all .log files with a parent dir in /var/log
## "/var/log/apache.log" -> just tail the apache log file
##
## See https://github.com/gobwas/glob for more examples
##
#files = ["/var/mymetrics.out"]
files = ["/var/log/httpd/access_log"] #アクセスログのパスを指定して追記する
~略~
## Data format to consume.
## Each data format has its own unique set of configuration options, read
## more about them here:
## https://github.com/influxdata/telegraf/blob/master/docs/DATA_FORMATS_INPUT.md
#data_format = "influx" #コメントアウトする
grok_patterns = ["%{TIMESTAMP_ISO8601:timestamp:tag} %{IPV4:IPADDR} %{NOTSPACE:service} %{NOTSPACE:nifid} %{NOTSPACE:message} %{NOTSPACE:auth}"] #以下の行を追記する。
name_override = "activity_log"
grok_custom_pattern_files = []
grok_custom_patterns = '''
'''
grok_timezone = "Japan"
data_format = "grok"
| inputs.tailパラメータ | 設定値 | 備考 |
|---|---|---|
| grok_patterns | ["%{TIMESTAMP_ISO8601:timestamp:tag} %{IPV4:IPADDR} %{NOTSPACE:service} %{NOTSPACE:nifid} %{NOTSPACE:message} %{NOTSPACE:auth}"] | アクティビティログのフォーマットに合わせてGrokパターンを指定 |
| name_override | "activity_log" | 任意設定 |
| grok_custom_pattern_files | [] | 設定なし |
| grok_custom_patterns | '''(改行)''' | 設定なし |
| grok_timezone | "Japan" | 日本のタイムゾーンを指定 |
| data_format | "grok" | Grokパターンのフォーマットを指定 |
telegraf起動
# systemctl start telegraf.service
アクティビティログ用のtelegrafの設定が完了しました。
アクティビティログ取得スクリプト実行時に、ファイルに新しく出力されたログがinfluxdbに転送され、chronografから参照可能になります。
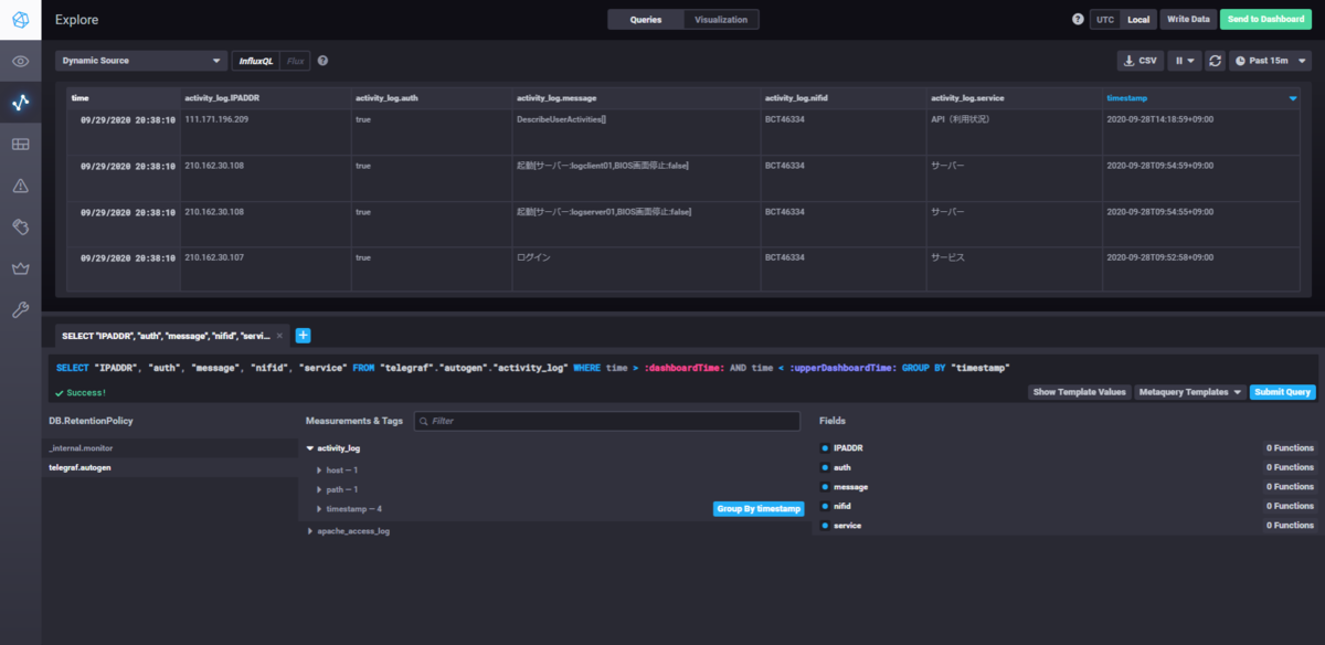
3.chronografから確認
アクティビティログは[Explore]画面から表示します。 [Explore]画面にて以下のクエリーを入力し[Submit Query]を押下します。
画面上でDB・テーブル・フィールドを選択してクエリーを組み立てることも可能です。
SELECT "IPADDR", "auth", "service", "message", "nifid" FROM "telegraf"."autogen"."activity_log" WHERE time > :dashboardTime: AND time < :upperDashboardTime: GROUP BY "timestamp"

画面上半分に表示ができない旨が表示されるので、[Switch To Table Graph]をクリックします。
アクティビティログが表示されます。

アクティビティログは 仕様上、ログ取得時刻とログ内のタイムスタンプが一致しないため、chronografでのグラフ表示には向きませんが、chronografから参照することでタイムスタンプやIPアドレスでソートできるようになるため、ログが格段に見やすくなると思います。
まとめ
telegraf・influxdb・chronografを使って、ログの可視化を検証しました。フォーマットの指定方法やクエリーの組み立てなど、初見では難しい箇所もありましたが、全体の手順としては比較的容易だったと思います。
FJcloud-V(旧ニフクラ)アクティビティログに限らず、独自フォーマットのログでもtelegrafの[inputs.tail]の設定を適切に実施することで、chronografで可視化できると思われます。
また、本検証では扱っていませんが、シスログについてはchronografに専用のログビューアが用意されており、さらに手軽に可視化できます。
ログに対する分析や解析を行う場合は、複雑なクエリーを用意する必要があるので難易度が高くなりますが、導入から可視化までの手軽さは魅力だと感じました。
ここまで読んでいただきありがとうございました!
注意事項
- 本記事については検証結果の1つとなります。実際に検討される場合は、事前にそれぞれの要件を鑑みて実装するか確認してください。
- 本記事ではOS上の操作についても記載していますが、FJcloud-V(旧ニフクラ)ではOS以上はご利用者様の責任範囲となりますのでご留意ください。
- 本記事で記載した各サービス/FJcloud-V(旧ニフクラ)の機能等は、2020年9月時点の情報です。利用時には各サービス/FJcloud-V(旧ニフクラ)の機能の最新情報をご確認いただきご利用ください。
